Resource Allocation
This section of the OICM+ platform admin tools allows tenant admins to assign computing resources, including GPUs, CPUs, and memory, to both workspaces and Kubernetes namespaces within the tenant.

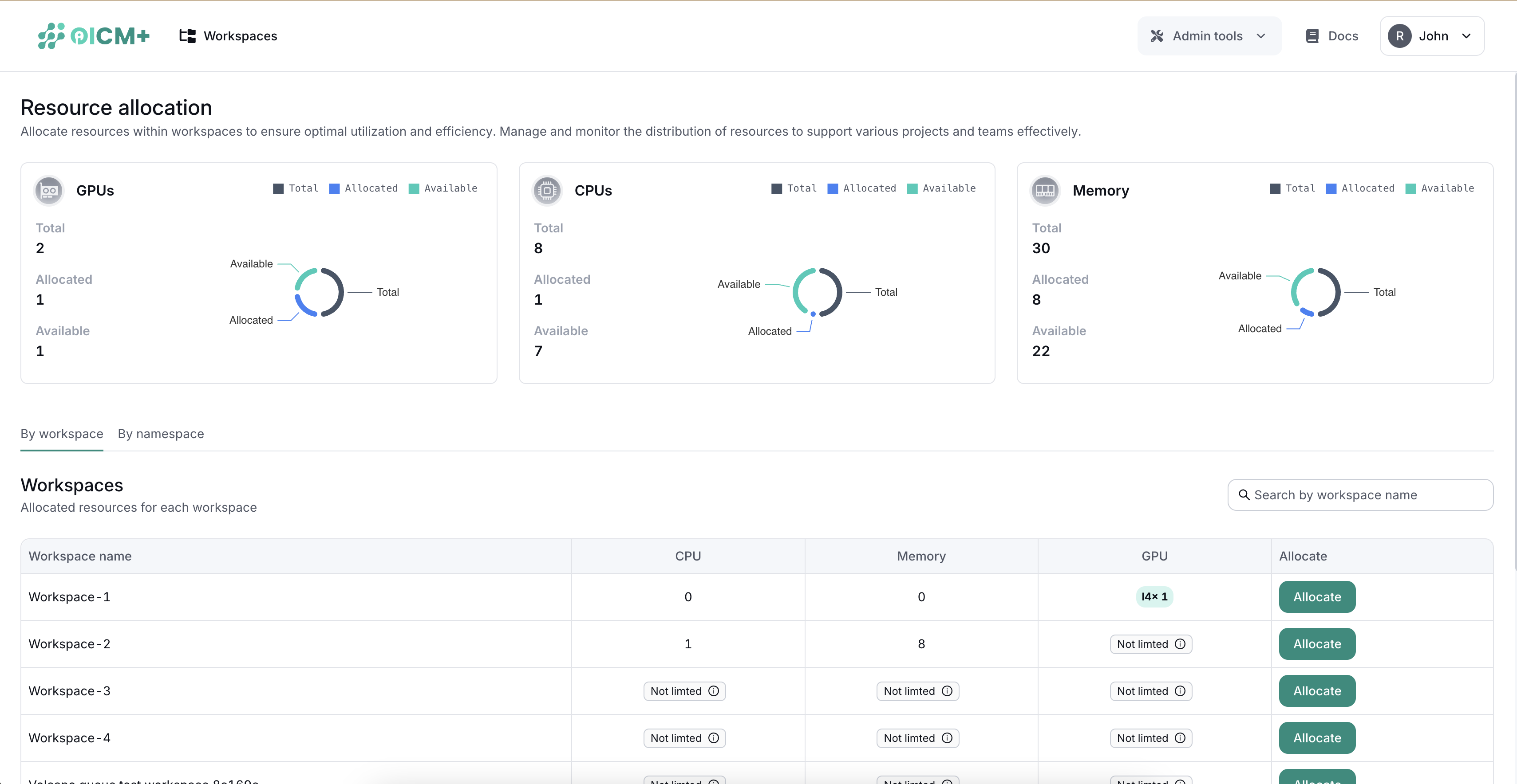
Reource Distribution
The Resource Allocation page features a top section that summarizes resource distribution:
- GPUs: Total, Allocated, Available
- Memory: Total, Allocated, Available
- CPUs: Total, Allocated, Available
Resource Allocation Interface
The interface includes two tabs to manage resources:
- Workspaces
- Namespaces
Workspaces Tab
The Workspaces tab displays a table listing each workspace along with the resources allocated to it. This tab also includes an "Allocate" button for each workspace.
- Workspace Name
- Allocated GPUs
- Allocated Memory
- Allocated CPUs
- Actions (Allocate Button)
Allocating Resources to Workspaces
Clicking the "Allocate" button opens a popup where specific resources can be assigned to the selected workspace.

Resource Sharing
If no specific resources are allocated to a workspace or namespace, these entities will share the tenant’s resources equally. This default sharing policy ensures that all workspaces and namespaces have access to necessary resources, subject to availability.