Resource Allocation
Tenant admins can allocate computing resources (GPU, CPU, memory) to specific workspaces and Kubernetes namespaces. Use this tool to ensure efficient distribution of resources within your tenant.

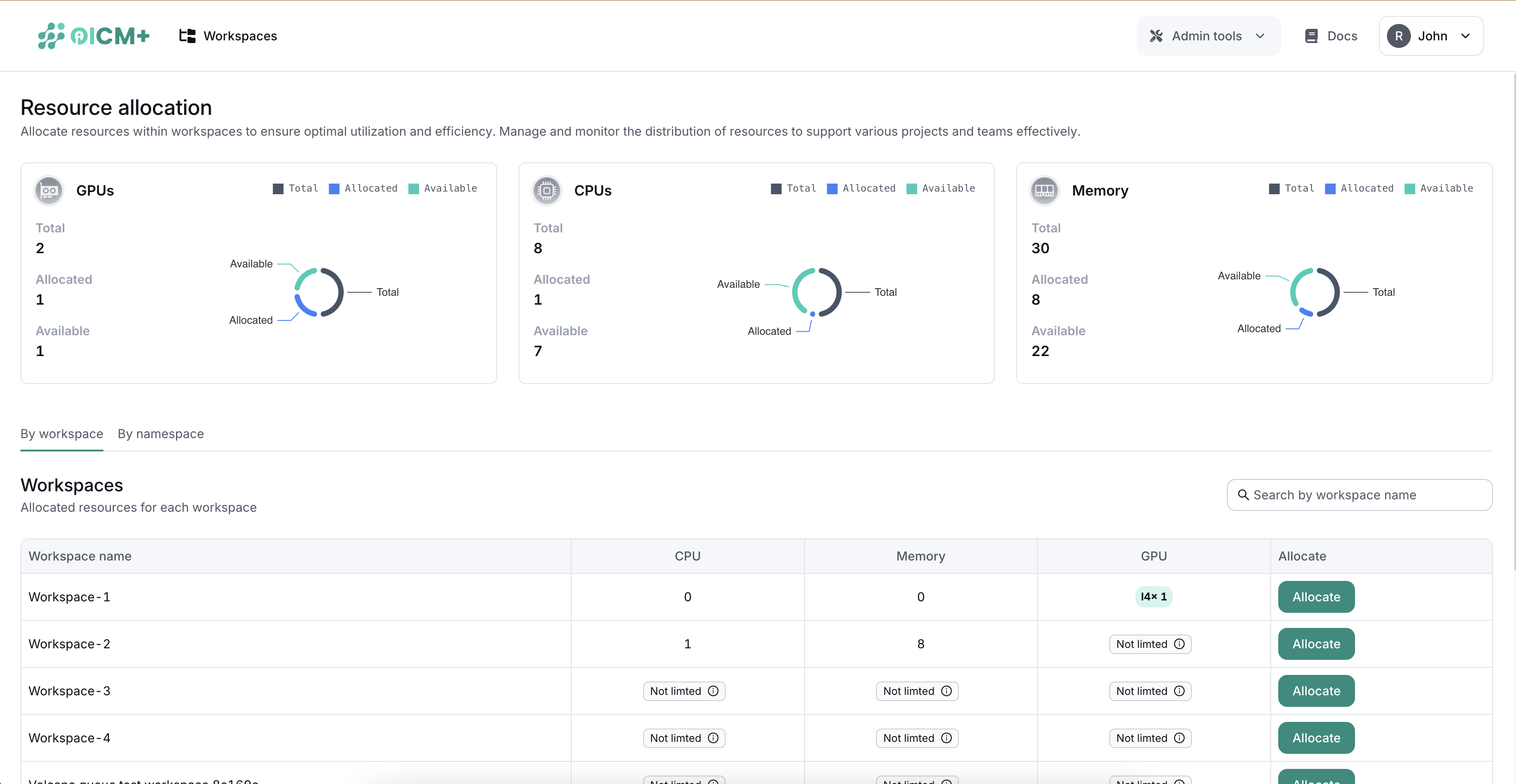
1. Resource Distribution Overview
A top section summarizes total, allocated, and available resources:
- GPUs
- Memory
- CPUs
This snapshot helps you quickly gauge remaining capacity and usage levels.
2. Resource Allocation Interface
Two tabs let you manage resources for:
- Workspaces
- Namespaces
2.1 Workspaces Tab
View each workspace’s resource usage with:
- Workspace Name
- Allocated GPUs
- Allocated Memory
- Allocated CPUs
- Actions (Allocate Button)
Allocating Resources to Workspaces
- Click Allocate next to a workspace.
- Set GPU, memory, and CPU limits in the popup.
- Save to apply changes.

3. Resource Sharing
- When you assign resources to a workspace, it is guaranteed that the workspace will receive the allocated amount (essentially increasing the workspace's priority to take resources from the shared pool)
- If a workspace or namespace isn’t explicitly assigned resources, it defaults to shared usage of the tenant’s overall capacity. This ensures all entities have access to essential resources, subject to availability.
- Additionally, reclaim is supported in workload scheduler. Reclaim action comes into play when a new queue is created, and new job comes under that queue but there is no resource / less resource in cluster because of change of deserved share for previous present queues. Reclaim is evicting tasks from other queues so that present queue can make use of it's entire deserved share for creating tasks.
Next Steps
- Cluster Monitoring – Track infrastructure health to see if capacity meets demand.
- Usage Monitoring – Identify resource consumption patterns for each workspace or namespace.
- Admin Tools Overview – Explore other administrative functions for tenant management.